容器管理使用教程
概述
容器管理页面是 Dockter 的核心功能之一,提供了完整的 Docker 容器管理能力,包括容器的查看、操作、监控、配置等功能。
主要功能
1. 容器视图
容器管理页面支持两种视图模式:列表视图和卡片视图。
切换视图
点击搜索栏最右侧的按钮即可进行切换

列表视图
列表视图以紧凑的列表形式显示所有容器,适合快速浏览和批量操作。

卡片视图
卡片视图以卡片形式展示容器,信息更直观,适合可视化浏览。

2. 容器操作
启动容器
- 在容器列表中找到目标容器
- 点击启动按钮(绿色播放图标)
- 等待容器启动完成

停止容器
- 找到运行中的容器
- 点击停止按钮(黄色停止图标)
- 确认停止操作

重启容器
- 找到运行中的容器
- 点击重启按钮(蓝色重启图标)
- 容器将先停止再启动

更新容器
更新容器会拉取最新镜像并重新创建容器。
- 点击容器的更新按钮(绿色更新图标)
- 在更新对话框中:
- 查看当前镜像
- 修改目标镜像(可选)
- 选择是否拉取镜像
- 选择是否删除旧容器
- 点击确认更新
- 在任务进度对话框中查看更新进度


删除容器
- 点击容器的删除按钮(红色删除图标)
- 在确认对话框中:
- 选择是否同时删除镜像
- 确认删除操作
- 点击删除

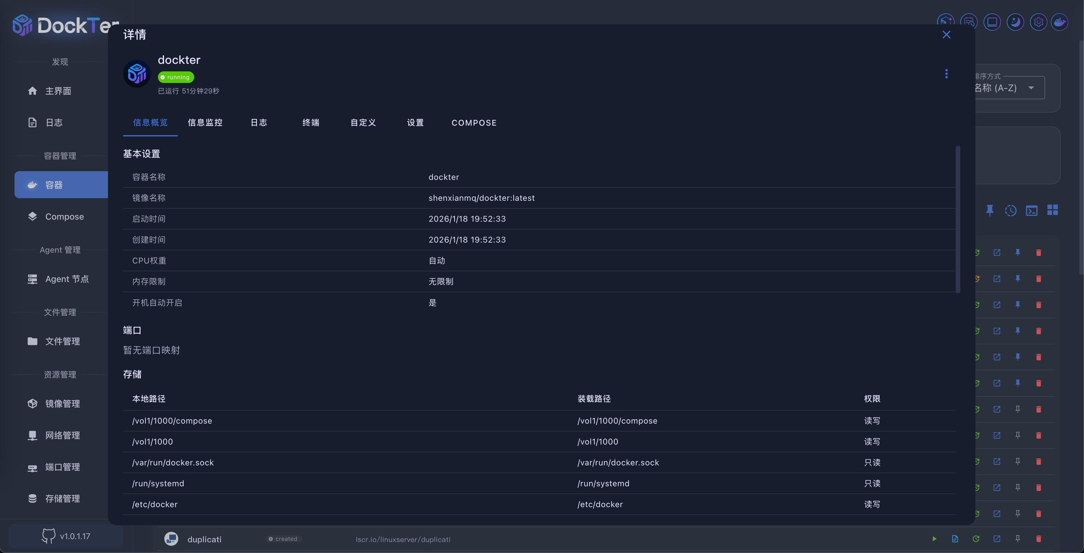
3. 容器详情
点击容器名称或卡片可打开容器详情对话框,查看详细信息。
信息概览标签页
显示容器的基本信息:
- 容器状态
- 镜像信息
- 创建时间
- 运行时间
- 端口映射
- 存储映射
- 环境变量
- 网络配置

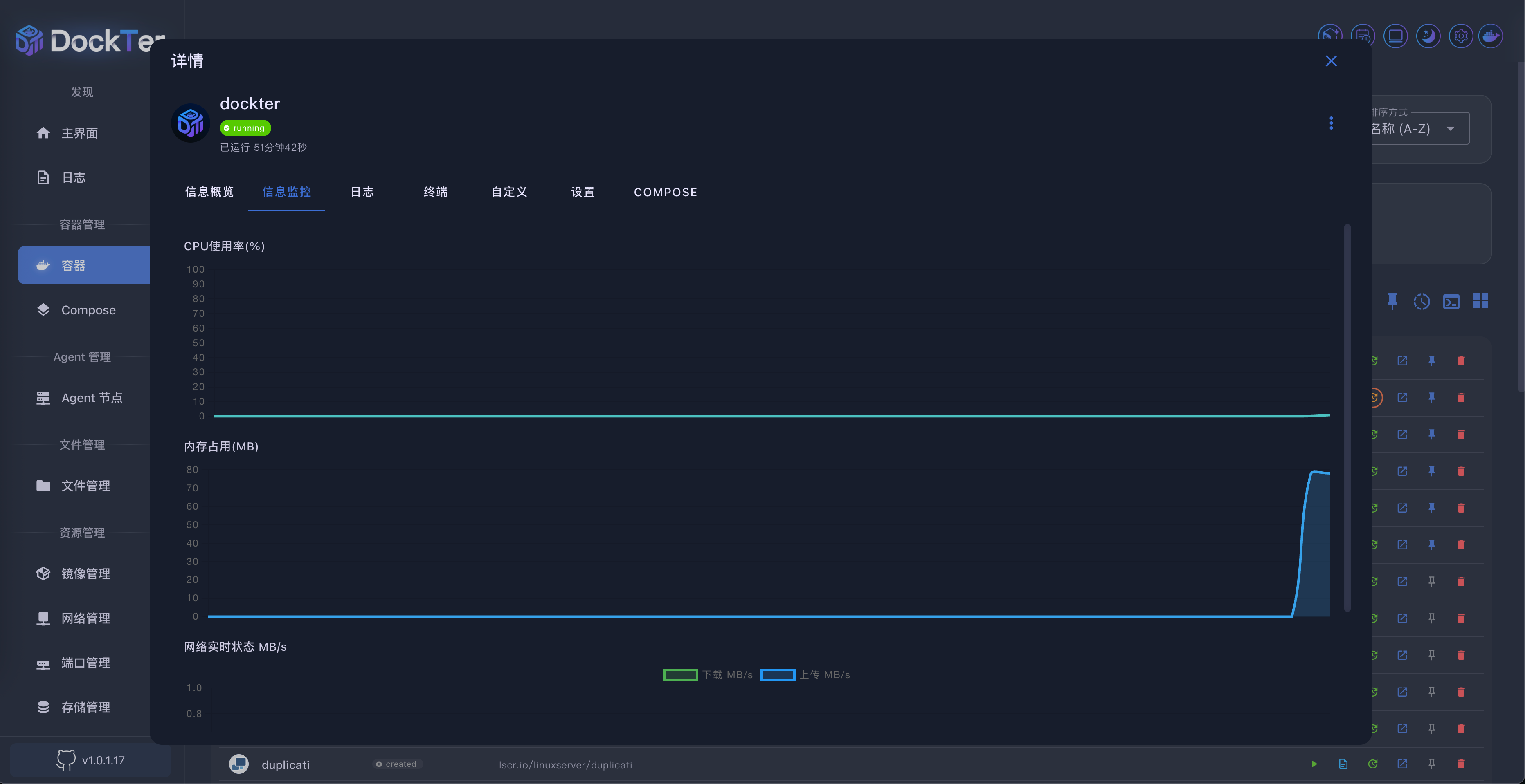
信息监控标签页
实时监控容器的资源使用情况:
- CPU 使用率(图表)
- 内存使用情况(图表)
- 网络流量(图表)
- 当前网络速度

日志标签页
查看容器的实时日志输出:
- 实时日志流
- 日志过滤
- 日志搜索
- 自动滚动

终端标签页
进入容器的交互式终端:
- 终端界面
- 命令输入
- 命令历史
- 自动连接

自定义标签页
配置容器的显示信息:
- 标题
- 访问地址(外网/内网)
- 图标
- 分组
- 是否在主页显示
- 打开方式

设置标签页
修改容器的配置:
- 容器名称
- 资源限制(CPU、内存)
- 端口映射
- 存储映射
- 环境变量
- 网络配置
- 自动启动

Compose 标签页
将容器配置导出为 Docker Compose 格式:
- 生成 Compose 文件
- 复制 YAML 内容
- 创建 Compose 项目

4. 批量操作
容器管理支持批量操作多个容器。
进入选择模式
- 点击顶部工具栏的选择模式按钮
- 容器列表进入多选状态
- 点击容器卡片或复选框选择容器


5. 搜索和筛选
搜索容器
- 在顶部搜索框输入容器名称
- 列表自动过滤显示匹配的容器
- 支持部分匹配搜索

统计卡片筛选
点击顶部的统计卡片可以按状态筛选容器:
- 全部:显示所有容器
- 运行中:只显示运行中的容器
- 已停止:只显示已停止的容器
- 其他状态:按对应状态筛选

6. 排序功能
容器列表支持多种排序方式。
排序选项
- 点击顶部工具栏的排序下拉菜单
- 选择排序方式:
- 名称(A-Z):按名称字母顺序
- 名称(Z-A):按名称字母倒序
- 状态:按运行状态排序
- 创建时间:按创建时间排序
- 更新时间:按更新时间排序

7. 置顶功能
可以将常用容器置顶显示。
置顶容器
- 点击容器操作菜单中的置顶按钮
- 容器将移动到列表顶部
- 置顶的容器会显示置顶图标

置顶排序
- 点击搜索栏右侧的置顶排序按钮
- 在对话框中:
- 查看所有置顶容器
- 拖拽调整置顶顺序
- 移除置顶
- 点击保存


8. Docker Run 功能
可以直接通过 Docker Run 命令创建容器。
使用 Docker Run
- 点击搜索栏右侧的Docker Run按钮
- 在对话框中输入 Docker Run 命令
- 系统自动解析命令参数
- 查看解析结果
- 点击创建按钮
- 在日志对话框中查看创建进度


9. 任务进度
可以查看所有后台任务的执行进度。
查看任务进度
- 点击顶部工具栏的任务进度按钮
- 在对话框中查看:
- 所有运行中的任务
- 任务状态(运行中/已完成/失败)
- 任务详情
- 任务日志

10. 缩放功能
可以调整容器列表的显示大小。
调整缩放
- 使用顶部工具栏的缩放滑块
- 向左拖动缩小,向右拖动放大
- 缩放范围:50% - 200%

常见问题
Q: 容器更新失败怎么办?
A: 检查网络连接,确保可以访问 Docker Hub 或配置的镜像仓库。查看任务进度对话框中的错误信息。
Q: 如何查看容器的详细日志?
A: 打开容器详情,切换到"日志"标签页,可以查看完整的容器日志输出。
Q: 批量操作时如何选择特定容器?
A: 进入选择模式后,点击容器卡片或复选框即可选择/取消选择。
Q: 容器状态不更新?
A: 容器列表会自动刷新,如果状态未更新,可以手动刷新页面。
Q: 如何导出容器配置?
A: 在容器详情的"Compose"标签页可以生成 Docker Compose 配置文件。

